Volver a casos de exito
Agencia de comunicacion

Axiomaprint agilizo la facturacion de su agencia de comunicacion

La agencia paso de gestionar facturas manualmente en hojas de calculo a un flujo profesional con series por linea de servicio, plantillas de marca, control de cobros y cumplimiento VeriFactu automatico.

Logo de Axiomaprint

Menos

Tiempo facturacion

3

Lineas de servicio

< 1 hora

Cierre mensual

100%

Cumplimiento VeriFactu

Contexto y reto

Axiomaprint gestionaba tres lineas de negocio (diseño grafico, imprenta digital y marketing digital) con facturacion dispersa en hojas de calculo. El seguimiento de cobros era manual, los presupuestos no se convertian en facturas automaticamente y cada cierre mensual requeria horas de recopilacion de documentos para la asesoria. Ademas, con la llegada de VeriFactu, necesitaban un software certificado antes de 2027.

Solucion aplicada

Implantacion de Factuarea con series de numeracion independientes para cada linea de servicio, catalogo de servicios con precios e impuestos preconfigurados, plantillas PDF con identidad corporativa de Axiomaprint, conversion de presupuestos a factura en un clic, panel de vencimientos y cobros pendientes, y activacion del modulo VeriFactu para envio automatico a la AEAT.

Factuarea nos permitio profesionalizar la facturacion de las tres lineas de negocio sin complicaciones. Ahora cada proyecto tiene su presupuesto, su factura y su seguimiento de cobro en un solo sitio.

Eduardo Rodriguez

Director creativo, Axiomaprint

Implantacion

Plan de implantacion

Asi fue el proceso de puesta en marcha de Factuarea en Axiomaprint.

1
Semana 1

Diagnostico y configuracion

Analisis de las tres lineas de servicio. Creacion de series de numeracion, catalogo de servicios e importacion de clientes existentes.

2
Semana 2

Personalizacion y pruebas

Diseño de plantillas PDF con identidad Axiomaprint. Pruebas de emision por cada linea de servicio y validacion con asesoria.

3
Semana 3

Migracion y formacion

Migracion de presupuestos y facturas pendientes. Formacion del equipo en el flujo completo: presupuesto, factura, cobro.

4
Semana 4

Activacion VeriFactu y arranque

Activacion del modulo VeriFactu, primer envio a la AEAT y monitorizacion del primer cierre mensual con Factuarea.

Resultados

Resultados obtenidos

Impacto real en la operacion diaria de Axiomaprint.

Reduccion del 70% del tiempo dedicado a emision y seguimiento de facturas.

Cobros pendientes visibles por cliente, proyecto y linea de servicio.

Cierre mensual en menos de 1 hora con documentacion centralizada para asesoria.

Presupuestos convertidos a factura sin recapturar datos ni duplicar trabajo.

Cumplimiento VeriFactu asegurado sin coste adicional ni configuracion manual.

Plantillas PDF profesionales con la marca Axiomaprint en cada documento.

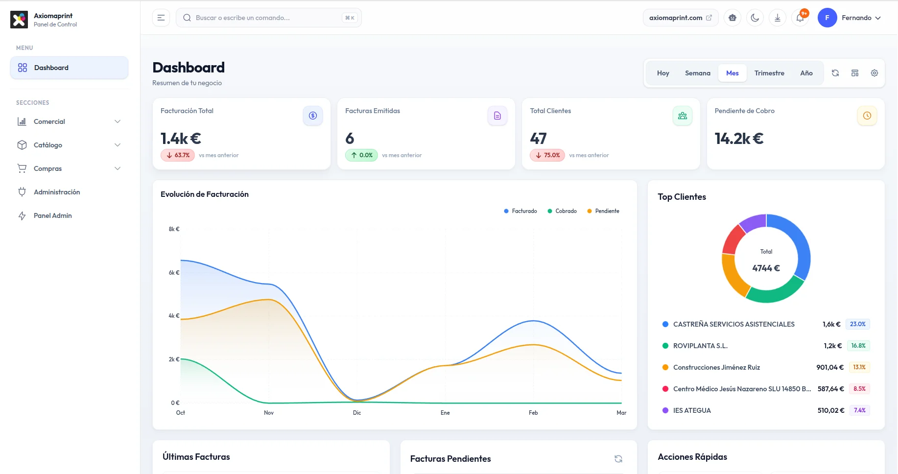
Axiomaprint

Axiomaprint en Factuarea

Capturas reales del panel de control y los flujos operativos del cliente.

Dashboard de Axiomaprint en Factuarea con graficos de facturacion y top clientes

Dashboard con resumen de facturacion, cobros pendientes, evolucion mensual y ranking de clientes.

Creacion de factura en Factuarea con vista previa en tiempo real

Emision de factura con datos de cliente, lineas de producto y vista previa PDF en tiempo real.

¿Quieres resultados similares?

Empieza tu caso de exito con Factuarea

Crea tu cuenta gratuita y configura tu facturacion en minutos. Sin compromiso, sin tarjeta de credito.